裝卸車區域七聯鎖的充裝流程
該信息來自:http://www.zhj4008.com 作者:深奧圖 發表時間:2020-06-13 10:05:36 瀏覽量:709
[導讀]:本文是由深奧圖小編于2020-06-13 10:05:36發布的關于裝卸車區域七聯鎖的資訊,其主要內容為:為確保裝車安全,深圳市奧圖威爾科技有限公司采用了危險化學品裝車一卡通智能裝卸系統,可實現“七聯鎖.
充裝前操作流程
1.車輛經安全檢查合格后,現場人員引導車輛駛入充裝鶴位(限速5千米/小時)。
2.司機將車停穩熄火并關閉車輛總電源。
3.操作人員在罐車前方放置駐車警示標志,車輪處放置防滑枕木,確認關閉車輛總電源并收取車輛鑰匙。
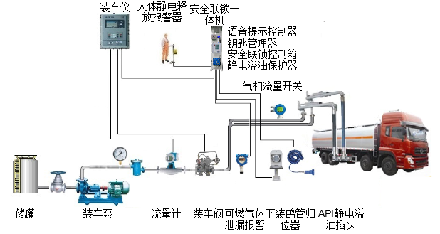
4.作人員將車輛鑰匙與電子鑰匙合并后放入電控鑰匙盒中。(一聯鎖,電控鑰匙盒聯鎖。電子鑰匙沒有插入電控鑰匙盒中,裝油操作不會被觸發。)
5.操作人員觸摸人體靜電釋放器,釋放人體靜電。(二聯鎖,人體靜電釋放聯鎖。操作人員沒有觸摸人體靜電釋放器,裝油操作不會被觸發。)
6.操作人員安裝好靜電釋放及防溢油二合一插頭。(三、四聯鎖,防靜電防溢油聯鎖。這個插頭沒有連接或接觸不好,裝油操作不會被觸發。充裝過程中如果出現接頭脫落或松動則會觸發聯鎖終止充裝。)
7.操作人員安裝好液相充裝鶴管。(五聯鎖,鶴管歸位聯鎖。如果鶴管接頭與罐車接頭對接不到位,那么雙方的閥門都打不開,無法進行裝油操作。裝油結束,反過來,如果任一方的閥門沒關好,鶴管也無法從車上取下,從而有效避免了跑油、漏油的現象。)
8.操作人員安裝好氣相回收鶴管。(六聯鎖,氣相流量檢測器聯鎖。充裝過程中罐體內的油氣會順著管線流過探測器,如果因為鶴位或車輛氣相回收管線不暢通,探測器探測不到管線內有氣體流動或流量值偏小,那么充裝作業就會被終止。這樣就避免了因車輛氣相線不暢通或閥門未打開而造成罐體憋壓以及因罐體憋壓出現罐體破裂、油品噴濺,發生泄漏、著火、爆炸事故。)
9.操作人員于發油控制器處刷卡按啟動按鈕進行裝車作業。(上述六項聯鎖任一項有異常均會導致發油系統拒絕或終止發油操作。)
10.裝車過程中,若現場可燃氣體濃度超標則會觸發可燃氣體探測器報警,報警超過5秒后系統自動中止充裝(七聯鎖,可燃氣體報警聯鎖切斷。)


充裝完成后操作流程
1.操作人員拆除液相充裝鶴管及氣相回收鶴管并歸位。(未與鶴管歸位器有效連接,聯鎖控制系統會發出聲光報警。)
2.車輛原地靜止3~5分鐘充分釋放充裝過程中產生的靜電。
3.操作人員取下防靜電防溢油二合一插頭歸位。(未與插頭歸位器有效連接,聯鎖控制系統會發出聲光報警。)
4.操作人員取出啟動鑰匙與電子鑰匙并關好電控鑰匙盒門。(電控鑰匙盒門未關好,聯鎖控制系統會發出聲光報警。)
5.操作人員取走駐車警示標志、防滑枕木。
6.操作人員檢查車輛無異常現象后,司機將車輛駛出鶴位(限速5千米/小時)。
[免責聲明]:部分文章信息來源于網絡以及網友投稿,本網站只負責對文章進行整理、排版、編輯,是出于傳遞 更多信息之目的,并不意味著贊同其觀點或證實其內容的真實性,如本站文章和轉稿涉及版權等問題,請作者在及時聯系本站,我們會盡快處理。
標題:裝卸車區域七聯鎖的充裝流程
地址:http://www.zhj4008.com/hydt/790.html








